即刻App年轻人的同好社区
下载
App内打开
Jun_C
265关注273被关注0夸夸
机器坏人联合主理人 | AI产品Maker | exIDEO
置顶
Jun_C
1年前
开年,我们和十字路口邀请了十位嘉宾来聊聊2025
再次感谢十字路口主理人@杨远骋Koji @Ronghui
以及嘉宾们@葬花达人鲁智深 @yusen @歸藏 @艾逗笔 @杨远骋Koji @Mars任鑫 @Saito @rosicky311_明浩 @赵纯想
1323
Jun_C
7月前
今天『十字路口』的灵感场,在传说中的创智学院。那么多好东西都在漕河泾!
Koji简直就是一期现场版“十字路口”播客,山羊老师的创业历程懂的都懂。我分享了关于Making & Vibe Coding的一些心得
00
Jun_C
9月前
5个比喻拆解Andrej Karpathy最近在YC的演讲

这篇笔记聚焦于特斯拉前AI总监Andrej Karpathy演讲中的五个核心比喻和故事,清晰地揭示了我们正经历的软件开发范式革命。
【图1】两个软件宇宙:代码 vs. 权重
软件1.0 (左图): 是一个由人类手写代码构成的“GitHub宇宙”。
软件2.0 (右图): 是一个由数据训练出的神经网络“权重”构成的“HuggingFace宇宙”。
软件的本质,正从明确的指令,演变为通过数据学习到的逻辑。

【图2】特斯拉的故事:软件2.0如何“吃掉”1.0
这个演变在特斯拉真实发生。Karpathy分享,Autopilot系统最初依赖大量C++代码(1.0),但随着时间推移,神经网络(2.0)不 断扩张,像吃豆人一样“吃掉”了手写逻辑。

【图3】“钢铁侠战衣”:AI产品的正确形态
这是他对未来AI产品形态最核心的比喻。我们不应追求构建完全自主的“机器人”,而应打造**“钢铁侠战衣”**。
这件“战衣”既是增强工具(Augmentation),也具备智能体(Agent)的能力。用户应该能通过一个“自主性滑块”,自由调节AI的介入程度,实现人机高效协作。

【图4】LLM心理学:健忘的天才
要用好AI,必须理解它的“怪脾气”。Karpathy用电影《记忆碎片》(Memento)和《初恋50次》(50 First Dates)来比喻LLM的核心缺陷:顺行性遗忘症。
LLM的“记忆”仅限于当前的上下文窗口(Context Window),它不会通过与你的对话而“学习”或“成长”。每次新聊天,它都是一个“失忆”的LLM。

【图5】Vibe Coding:当“看图点菜”成为现实
这是软件3.0时代创造力的一个有趣实例。Karpathy自己看不懂文字菜单,就用“Vibe Coding”的方式,即通过和AI对话描述需求,快速开发了MenuGen这个应用。
你只需拍下菜单,AI就能识别菜名并生成美食图片。这说明,即使不懂具体技术,只要能清晰描述“感觉”和需求,就能借助AI创造出有价值的工具。
00
Jun_C
10月前
能有丰富感情的AI语音去年阿里的cosy系列已经很棒了。这次在行业大佬Elevenlabs看到了如此细腻的控制,绝!
00:53
00
Jun_C
10月前
来,席地而坐
11
Jun_C
10月前
又是一个安静的清晨
00
Jun_C
1年前
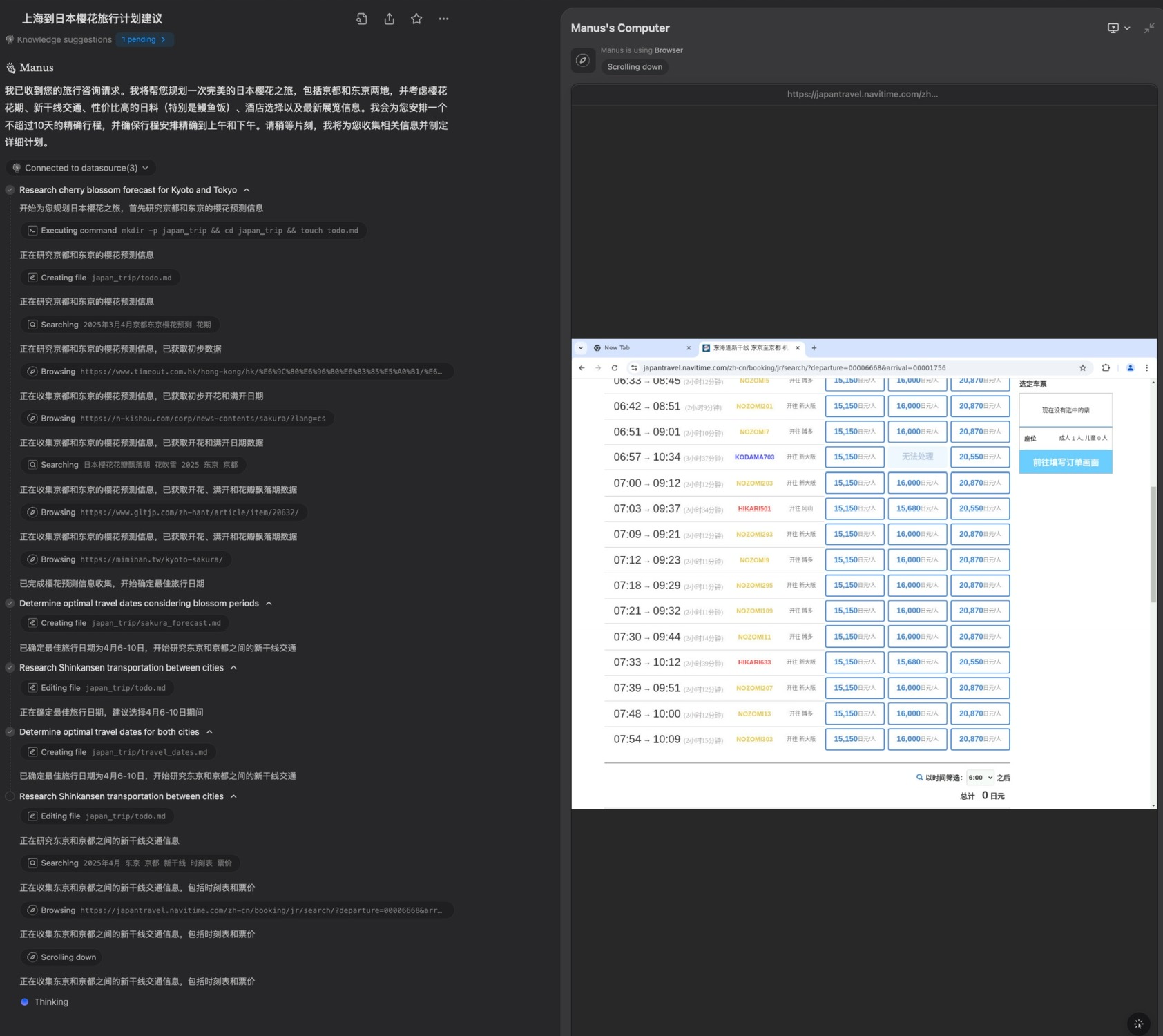
一觉醒来,发现Monica团队发布了新玩具Manus IM。它可以像之前Devin那样,在云端通过虚拟机的方式来使用工具,包括浏览器。
立马让它帮我做了一个我正在思考中的3月底的日本东京和京都樱花季旅行。因为去过日本十多次,所以我提出了各种苛刻的要求
发现Manus全程令人发指的细枝未节的思考,为了了解花期访问了20多个网站,包括考虑到最美的樱花凋落的时间。仔细查看了新干线具体时间段的票子,酒店也是直接查看具体时间和房间。
10
Jun_C
1年前
Cursor的接入速度!
随时我不会用4.5写代码,
但是有了就有一种莫名的豪华感
00
Jun_C
1年前
♾️
来了!
00
Jun_C
1年前
五点起来写代码,写到七点才发现,原来有新模型。
感觉亏了2小时。。。
20