即刻App年轻人的同好社区
下载
App内打开
AmyYangtze
3年前
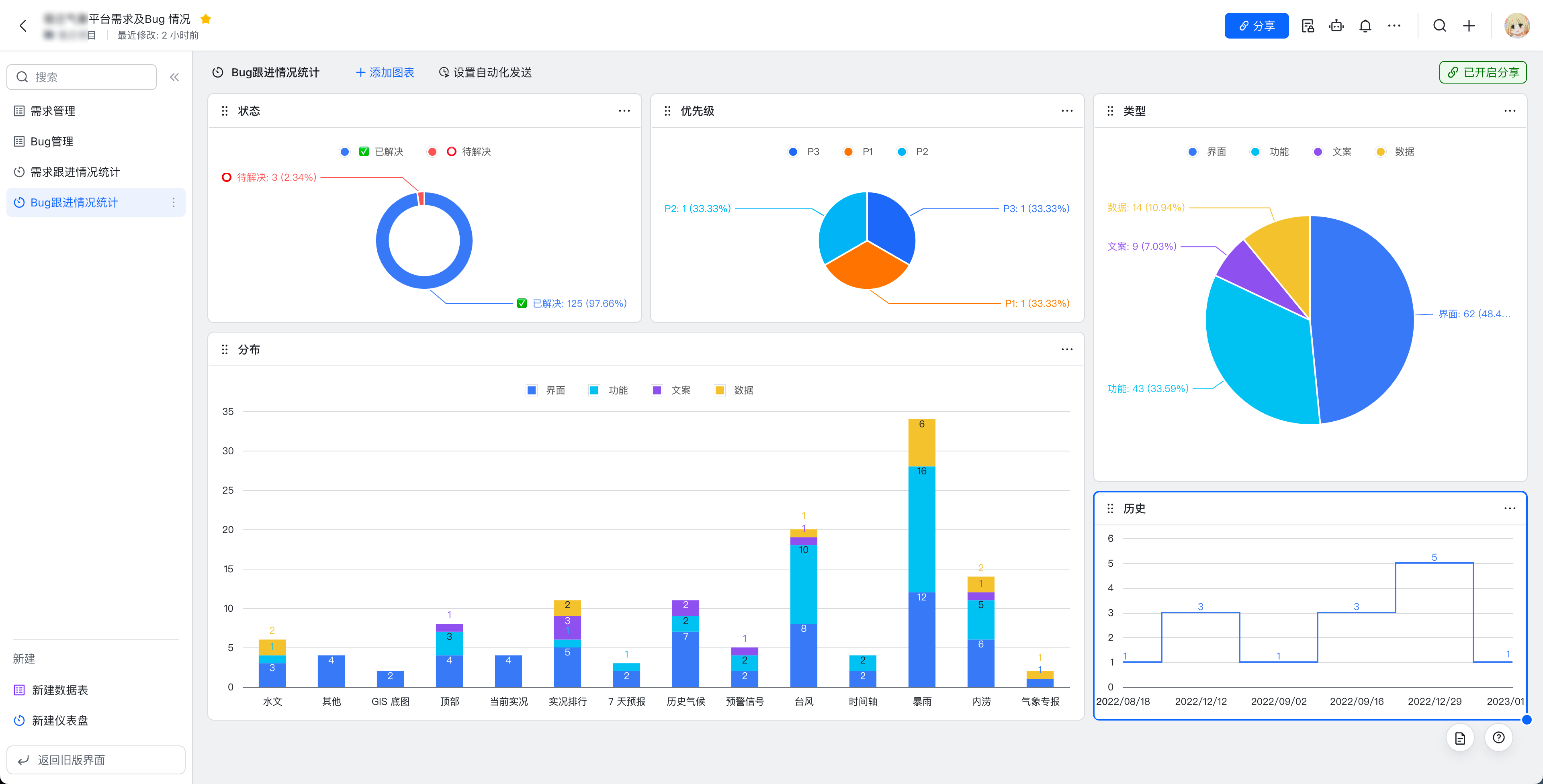
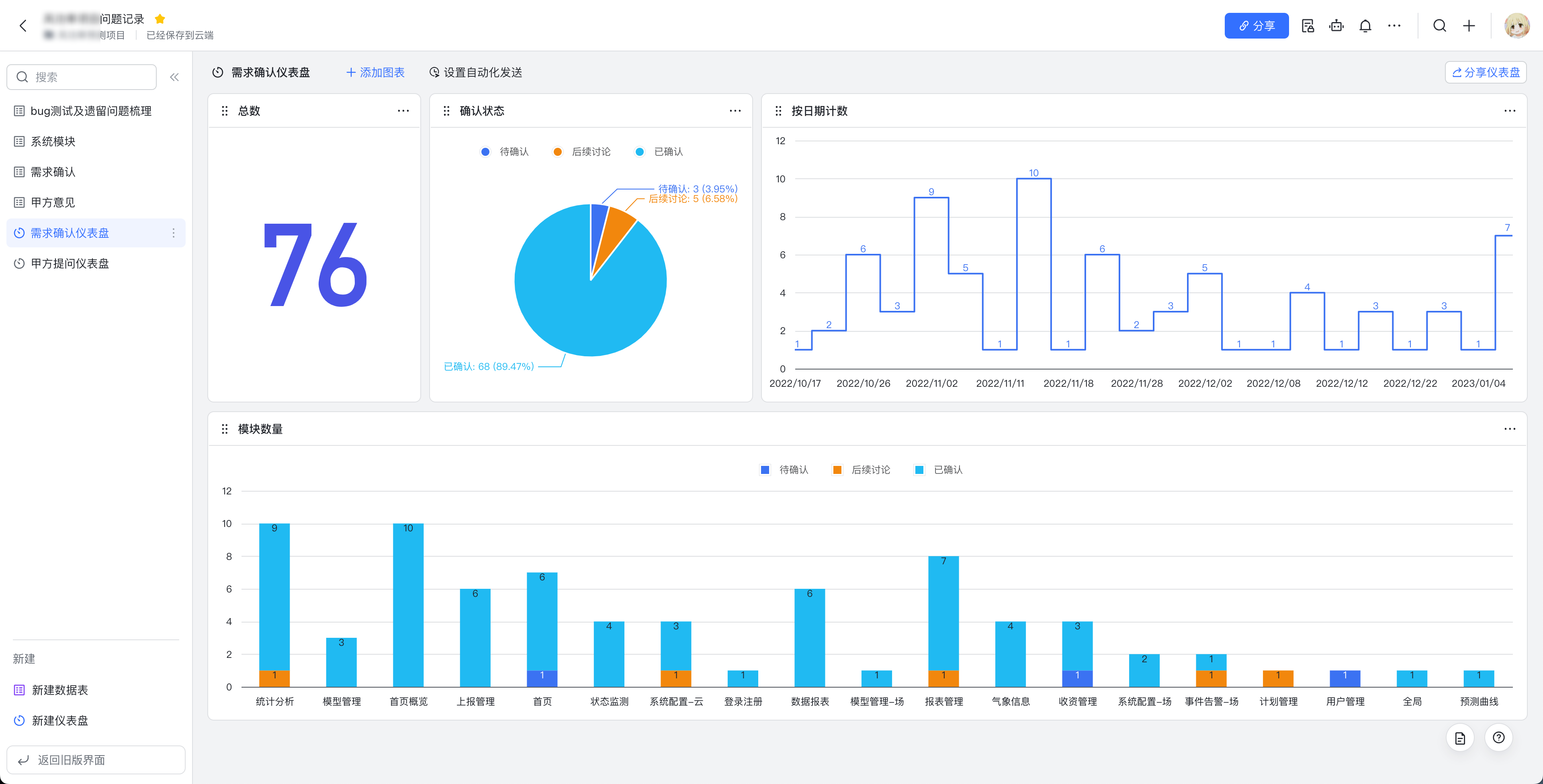
飞书多维表格做bug检查、需求记录、甲方意见,然后自定义配置输出为这种图表,真方便。
90

来自圈子

圈子图片

产品经理的日常

205249人已经加入